Dashboards

Desktop has three tools built in, Query, Explore, and Dashboards.

Dashboards help you present your data through visualizations such as tables, bar charts, and more. Graph visualization helps you understand, explore, analyze, and make decisions based on data.

The Dashboards experience in Desktop is closely aligned with the Neo4j Aura console, but note that AI generated dashboards and online sharing is only available in Aura.

In Desktop, you can find Dashboards in the left sidebar, under Tools.

Connect to your instance via the connection dropdown and select your database. Alternatively, you can connect directly from the instance card, see Connect tools. Once connected, your data is available and you can create new dashboards or display your existing ones.

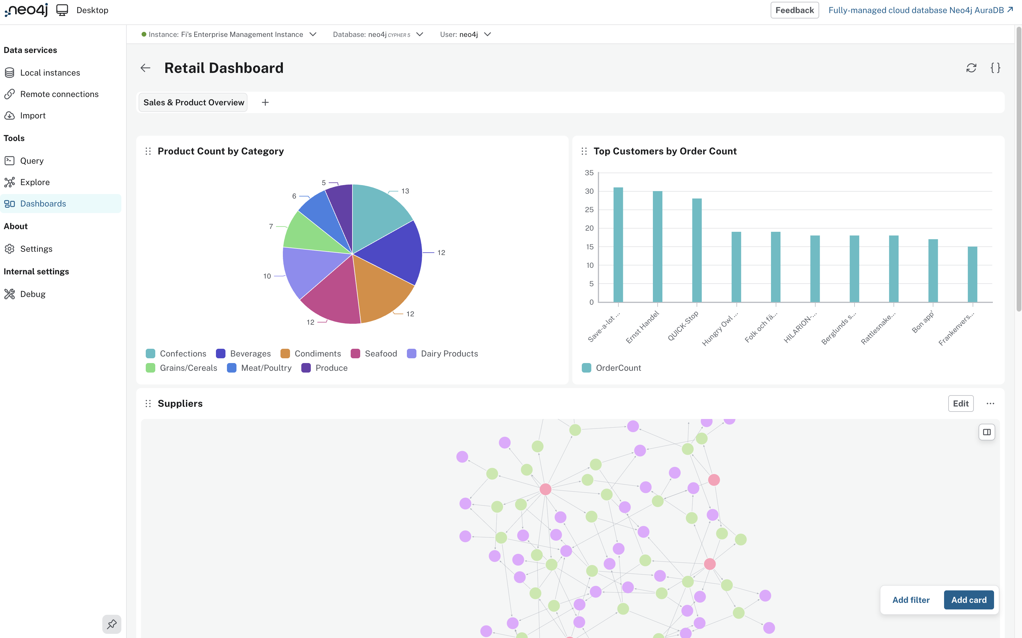
retaildashboardexample
Figure 1. Example Dashboard

The UI consists of cards, each based on a Cypher® query, which create an interactive dashboard.

Dashboard cards

Each visualization is interactive: you can hover, drag, and customize each chart in depth. They are described in detail with Cypher examples in Aura documentation → Visualizations.

Use the Add card button in the bottom right of the dashboard UI to create a new visualization.

desktoppiechart
Figure 2. Pie chart example

Query (left): The left pane provides a Cypher editor with syntax highlighting. Enter or modify a query and use Preview to run it against the connected database.

Preview (right): Choose how you want to visualize the data from the top right dropdown (e.g. pie chart, table etc.) The right pane displays the query output as a visualization.

Import and export dashboards

Import dashboards created in NeoDash or Aura. You can bring AI-generated dashboards built in Aura straight into Desktop and work locally. For details, see Import

Export your dashboards as JSON for reuse or sharing. This lets you move dashboards or share them offline.

Storage

Dashboards are saved locally. Files in this folder should not be edited directly, importing and exporting dashboards should be done in the Desktop UI. The whole dashboard configuration is stored in the following locations:

~/Library/Application Support/neo4j-desktop/Partitions/main-window/IndexedDB
%APPDATA%\neo4j-desktop\Partitions\main-window\IndexedDB
~/.config/neo4j-desktop/Partitions/main-window/IndexedDB

Filters

Filters make dashboard charts dynamic. Filters let you control parameters without editing Cypher. To use a filter, you should define parameters and once a parameter is defined, it appears in the Dashboard UI and updates all linked cards when the parameter is changed.

Parameters

Parameters are associated with a specific dashboard. Each parameter has a value and type both of which you can set initially as a default. Access the parameters of a dashboard by using the parameters button {} to show the parameters drawer.

Text

You can also use text to write notes on your dashboard. Use text to explain the charts, dataset, or describe how to use the interactive features like filters.

For more information and examples, see: Aura documentation → Dashboards.